- 产品详情
可视化实验室综合管理系统/实验室综合管理平台/智慧实验室管理系统/高校实验室可视化综合信息系统以高校的实践教学、实验室管理的流程与基本事务为核心,通过物联网、大数据、人工智能等技术手段,实现实验室业务间数据流和任务流的互通互联,将实验室管理过程中涉及的对象、事务和管理环节有效的构建成一个统一体,运行于同一个平台上,实现实验室管理可视化、透明化、智能化。
系统组成
实验室安全管理系统
实验室电子排班系统
实验室安全准入系统
实验室物联门禁系统
实验室实验实训系统
实验室安全管理系统
实验室安全管理平台采用风险管理的思想,对实验室安全静态与动态数据进行采集,根据风险管理与责任体系划分的要求,分解成校、院、中心(项目组)、实验室四个层级实现危险辨识、风险评估、管控制定、公示教育、过程控制、持续改进完整的闭环,并且提供可视化的方式为校级风险管理、院级隐患治理、中心常态监督及实验室安全运行提供支撑。

实验室基础信息平台
平台功能:学院管理、组织体系、可视化大屏、规章制度、通知公告、学院管理、组织体系。
化学品全生命周期管理

实验室安全检查
系统支持安全巡查、日常自查、达标检查、专项检查4种不同类型的检查活动,不同级别的责任人可跟进各自角色分工开展检查、隐患上报、整改、整改审核、查询统计等工作。

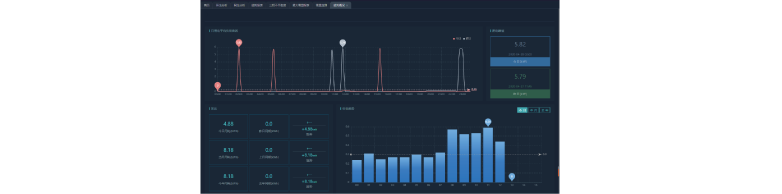
实验室数据汇总及统计分析
领导驾驶舱/仪表盘,实时反映全部实验室的运行状态,将采集的数据形象化、直观化、具体化,以图表的方式直观显示各项指标,给学校管理者提供决策环境和数据支持,使领导者能及时、准确。
实验室电子排班系统
· 实验室门牌展示:展示实验室门牌以及所属学院,安全负责人,联系方式和实验室用途;
· 实验室编号:按照实验室管理部门的统一编号展示;
· 展示校园报警电话火警电话和急救电话;
· 每个实验室具有唯一的二维码,扫描登录后可以查看该实验室的数据及开展安全检查;
· 对接实验室内部监控摄像头,可以实时观看实验室内部视频;
· 实验室基础信息查询:能够查询实验室的试剂柜仪器设备检查记录准入人员及化学品信息;
· 实验室规章制度:能够查询校级院级以及实验室的适度建设责任体系以及应急预案;
· 查询实验室试剂使用记录和领用记录;
· 根据每个实验室的性质不同展示危险源;
· 能根据每个实验室的性质不同展示消防要点、提醒防护措施。
实验室安全准入系统
实验室安全准入系统可实现对全校学生各专业的全覆盖,通过交互式、探究式的学习方式,实现针对师生的分层级、分类型的培训目标。并能针对培训内容进行严谨的学习过程性监管,以过程性考核标准评价学生的实验室安全学习效果,并能针对综合学习成绩进行汇总及分析。
实验室安全准入的课程体系包括:安全准入通识课程(包含公共基础实验室安全通识及学科试验室安全通识)、专业实验室安全课程,以及可定制学校专项的实验室安全课程定制,实现分层级的实验室安全培训。
系统支持安全知识学习、考试、生成题库、考试、安全准入等管理过程,全程追踪。
平台为学生入学后学习信息安全、实验室安全、人身安全等各领域安全防范知识服务,各领域可制定相关标准对学生安全意识与知识进行全方位、多层次精准评估。系统中涉危实验室的准入、化学试剂的使用,要求教师、学生通过安全考试合格,并颁发安全考试合格证书。考试未通过的教师、学生,实验室安全负责人需要严格审核,确保实验室、试剂使用的规范化。

实验室物联及门禁系统
实现学校智能感知、智能控制、智能管理。能够实现对环境内所有装备(软硬件设备)及状态的信息采集,对环境指标及活动情境的识别、感知和记录,并实现控制、监视、管理。

系统建立了对实验室监控视频、气体、温湿度等方面的监控数据采集、存储、报警、数据检索的管理流程。
⸺实现了对实验室环境的异常监测,实验室人员安全准入管理,实验室安全用电监测,实验室设备管控等功能。
⸺视频监控支持人脸识别;支持非开放时段的移动侦测与报警;支持与门禁系统进行数据联合分析比对。
⸺气体、温湿度监控支持报警阈值的上下限设定,支持分级分类向不同的用户角色报警,支持短信、智能语音电话、微信、App等多种报警方式。
⸺监控数据可通过“安全管理信息子系统”查看,也可通过大数据平台检索分析。
实验室物联及门禁系统--物联控制
⸺智能风扇系统 ⸺智能照明系统
⸺智能窗帘系统
⸺环境监测系统
⸺节能减排系统
⸺安全用电系统
⸺智能安防系统
⸺智能空调系统
实验室物联及门禁系统--用电安全

实验室实验实训系统
系统功能

实验实训教学
实训教学工作站功能:
实验实训巡视、实验实训互动、AI考勤、实验实训考试、
学生终端功能:
PAD听课、课程库回放、操作及时回放、教学互动、教学评价
